Tracup是一款功能强大的项目管理软件,不仅提供了多种任务管理和团队协作工具,还集成了数据分析功能,帮助用户更好地了解项目进展和优化管理决策。
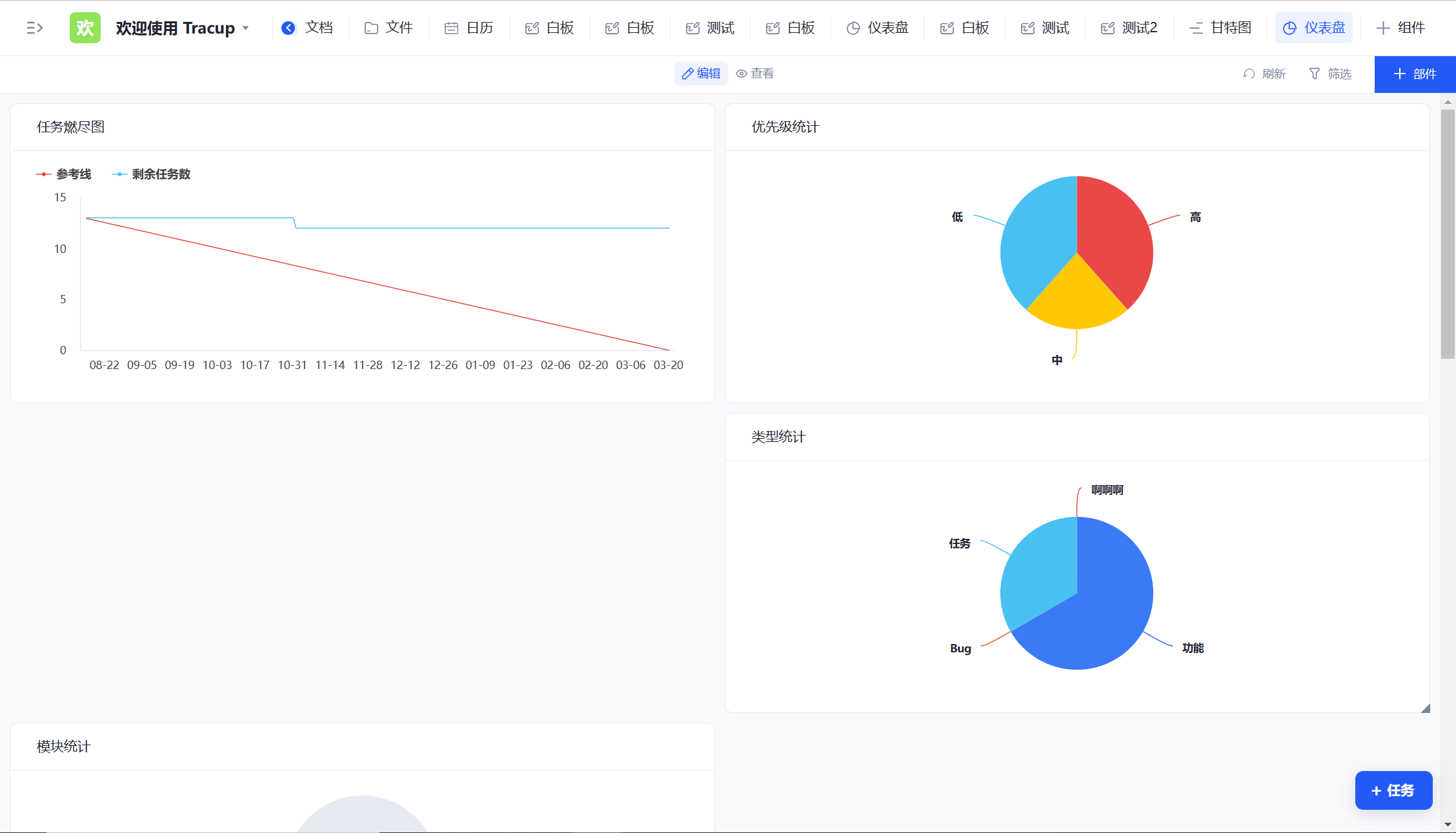
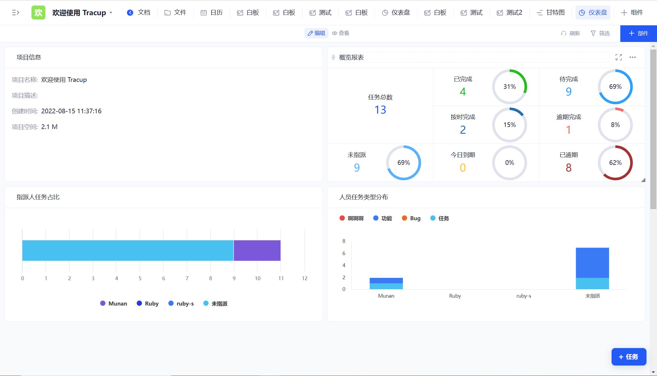
数据分析是Tracup中非常重要的一环,它可以帮助用户深入了解项目的各个方面,从而更好地把握项目进展和问题。Tracup提供了多种数据分析工具,包括图表分析、数据报表、自定义查询等,用户可以根据自己的需求进行灵活配置和使用。

其中,图表分析是Tracup中最常用的数据分析工具之一。它可以将任务和项目的关键指标可视化,帮助用户更好地了解项目的进展和瓶颈。用户可以根据自己的需求,选择不同类型的图表,如折线图、柱状图、饼图等,来呈现数据。图表分析不仅可以帮助用户了解项目整体情况,还可以深入到具体任务或成员的表现,发现问题并及时调整。

数据报表是Tracup中另一个重要的数据分析工具。它可以帮助用户更全面地了解项目进展和问题,包括任务的完成情况、成员的工作表现、时间和资源的利用情况等。数据报表可以按照不同维度进行分组和统计,用户可以根据自己的需求进行灵活配置。此外,数据报表还支持导出为Excel、CSV等格式,方便用户进行二次分析和使用。

自定义查询是Tracup中最灵活的数据分析工具之一。它可以帮助用户根据自己的需求,自由配置查询条件和输出结果。用户可以根据不同的查询条件,查找任务、成员、时间等相关数据,并进行灵活的统计和排序。自定义查询还支持保存查询结果为常用查询,方便用户随时查看。

总之,Tracup的数据分析功能可以帮助用户更好地了解项目的各个方面,从而更好地把握项目进展和问题。用户可以根据自己的需求选择不同的数据分析工具,提高项目管理的效率和质量。
无论您是经验丰富的敏捷性专家,还是刚入门的新手,Tracup 都能为您解锁强大的敏捷性